产品详情
刚玉WMS 4.0,基于30余年积累的行业经验,全自主开发的一款仓储精细化管理软件。 支持多仓库、多货主,多业务模式,可配置的灵活的出库、入库、质检、盘点等策略,多维度报表(库存信息、货品状态、库位使用、各类单据数据统计、各类流水报表、呆滞品、近效期、库龄等),支持多类型仓库统一管理(自动化立库加平库),支持全接口各信息流对接(EPR、MES、OMS、TMS、WCS单据流、货品信息流、库存流、作业流、轨迹流等);全程条码化,数据可视化,手持终端无纸化。除传统WMS功能外,还具有数据分析综合看板、出入库任务优化(波次组合优化、DPS拣货任务重排优化、设备任务负载均衡、PDA任务均衡等)、库存快照、系统多机热备等特色功能。

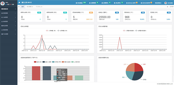
主页数据看板,仓库重要信息、预警一目了然。

支持平库加自动化立库统一管理。

全库位可视化。

各维度报表,支持自定义报表。

库存快照,支持系统上线后任何一天结束前的库存数量。

多种可配置策略。
留下您的留言



